Gebouwen, helder geregeld.
Inzicht, comfort en automatisering — praktisch toegepast.
LORIQ is gespecialiseerd in slimme, draadloze gebouwen
LORIQ helpt organisaties om gebouwen slimmer, efficiënter en toekomstbestendig te maken. Wij zijn gespecialiseerd in draadloze meet- en automatiseringsoplossingen op basis van LoRaWAN en slimme gebouwlogica zoals Loxone.
Van inzicht in energie en luchtkwaliteit tot het automatisch aansturen van installaties. Altijd modulair, schaalbaar en afgestemd op de praktijk — zonder complexe verbouwingen of onnodige techniek.
Neem contact met ons opOplossingen
Waar kunnen we u mee helpen?
Slimme, draadloze building intelligence met LoRaWAN en hybride integraties.
Slimme verlichting
Automatiseer licht op aanwezigheid, daglicht en schema’s.
BekijkGebouwautomatisering
Regie over installaties, ruimtes en processen met slimme regels.
BekijkHybride oplossingen
Combineer LoRaWAN, Loxone en bestaande systemen slim samen.
BekijkKlimaat & luchtkwaliteit
CO₂, temperatuur en comfort inzichtelijk voor gezonde ruimtes.
BekijkEnergie & monitoring
Realtime inzicht in verbruik, trends en afwijkingen.
BekijkBewijs
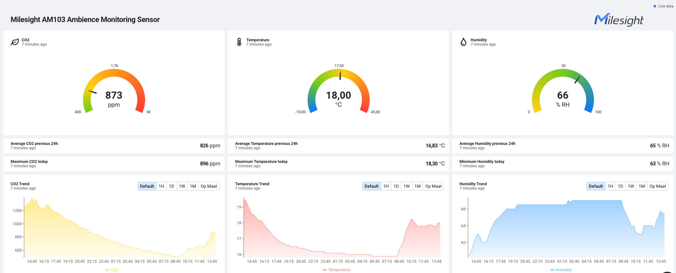
Eén overzicht dat u meteen begrijpt
Een echt dashboard uit ons eigen pand: CO₂, temperatuur en luchtvochtigheid per ruimte.
Klik daarna op de afbeelding om te vergroten.
Groen = goed, oranje = aandacht, rood = actie (bijv. ventileren).
Verder lezen
Gerelateerde pagina’s
Snel door naar de belangrijkste onderwerpen.
Sectoren
Slimme oplossingen per omgeving
Elk gebouw vraagt om een andere aanpak. Daarom koppelen we monitoring en automatisering op een manier die past bij jouw situatie — helder, schaalbaar en praktisch inzetbaar.
